Release Notes for Alarm Triage v2.85.0

Release Date: 04/08/2024

New Features

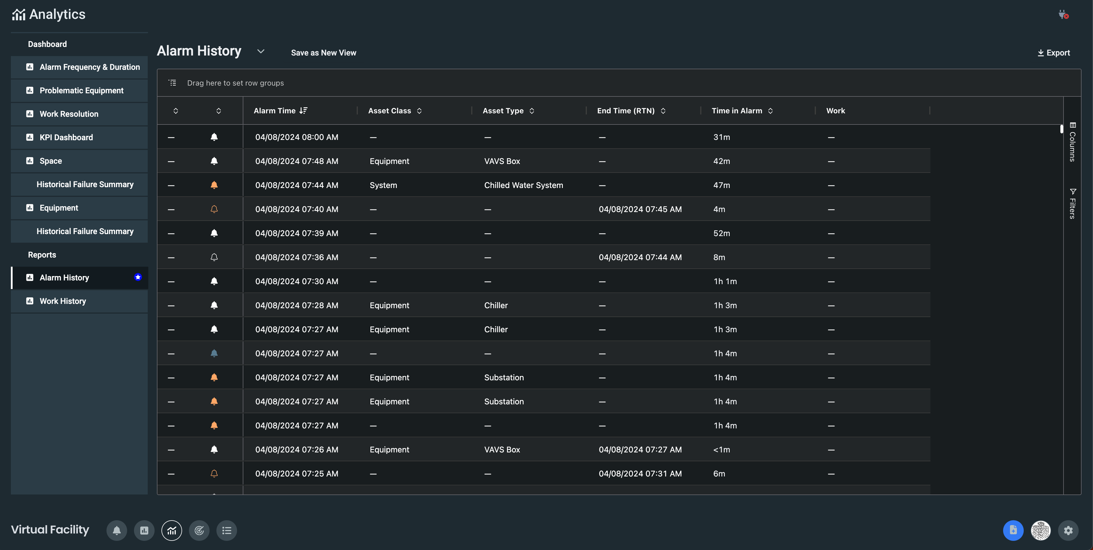
Alarm History has received a significant update in this release. Similar to our Asset Grid, Alarm History features a new way to filter, group, and manipulate the data. Saved Views and exporting the data are still available as before. This report has been updated to show alarms that have occurred in the last 14 days. If you are looking for analytics on alarms that are older than 14 days, use our Historical Failure Summary Reporting. 

RN2850_1.png

Bug Fixes

  • Some admins were not able to create new users, this release fixes that issue.
  • Some users were not able to create work, this release fixes that issue.
  • The time-stamp in Automation Rules wasn’t correctly displaying the last rule run time, this release fixed that issue.
  • Time to Dispatch KPI was not displaying correctly, this release fixes the display issue.

In case you missed it

Release Notes Alarm Triage v2.84.0

Was this article helpful?
0 out of 0 found this helpful