Release Notes for Alarm Triage v2.84.0

Release Date: 03/18/2024

New Features 

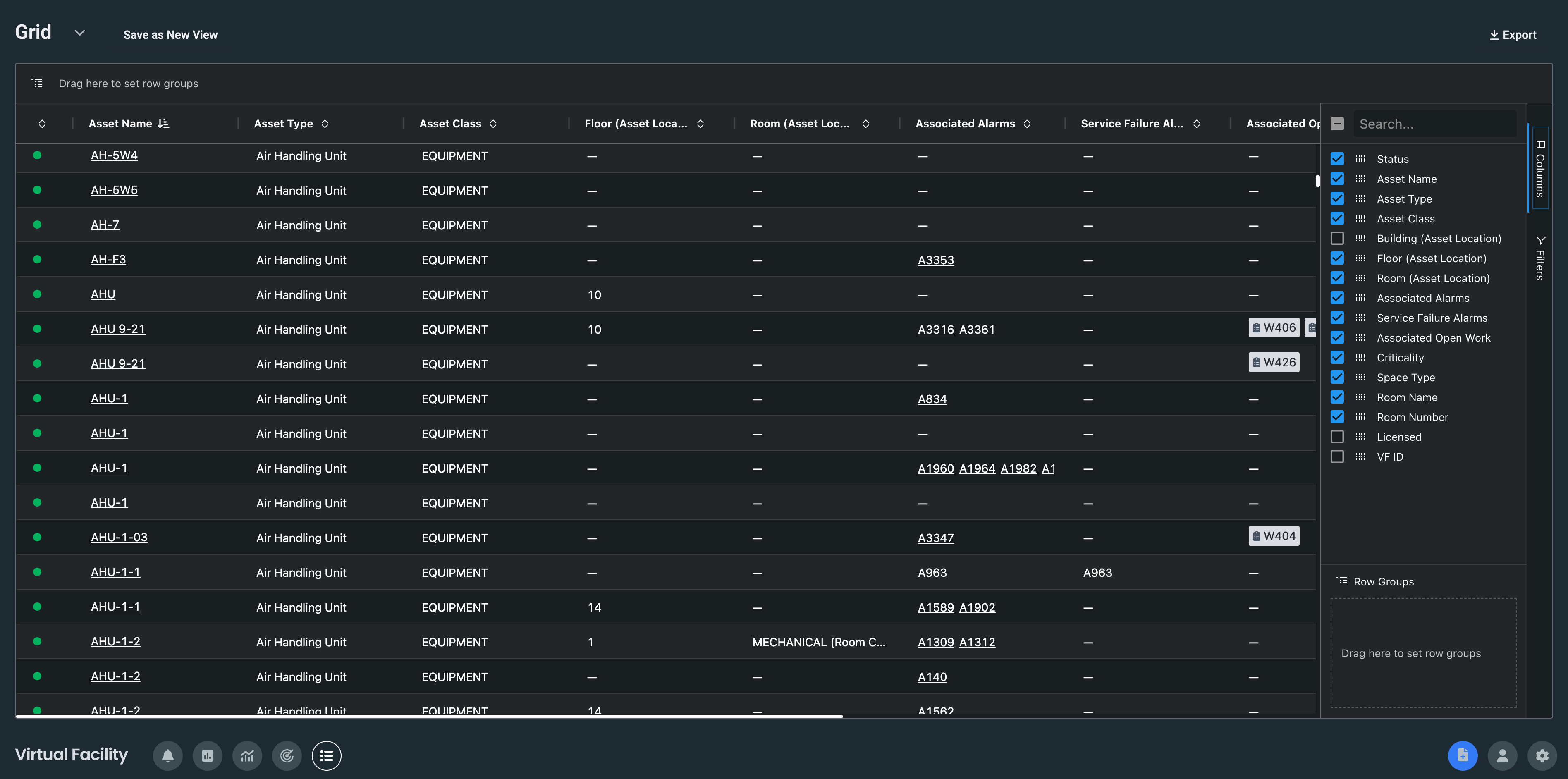
  • Asset Grid
    • For "Admin" level users, the asset grid offers a way to see all of the information that Virtual Facility has about your alarms.

RN2840_1.png

  •  
    • You are able to manage the columns by selecting the "Columns" option. To filter the information, select "Filters".
  • Custom Landing Page
    • You are able to set your own landing page after login. Navigate to your profile and select the lens you want to view after login. 

RN2840_2.png

Improvements 

  • We have retired Space Management and Entity Management. Both of these functions have been migrated to the new Asset Grid experience. Additionally, our Customer Success team is available to help with any changes/edits. E-mail support.vfacility@tmasystems.com if you have any questions.
  • Open Work with Inactive Alarms improved to show that the metric could not be calculated when no work has been created.
  • Editing teams wasn't possible because the edit option was not displaying on the screen. This has been resolved and you can now edit teams.
  • New users are now by default set to "Triage > Table View" as their landing page. This is editable in the user's profile. 

In case you missed it

Release Notes Alarm Triage v2.83.0

Was this article helpful?
0 out of 0 found this helpful