Asset Details

Asset Details provides specific information about the asset. This includes information about the active alarms for the asset, open work for the asset, and other details about the asset.
 

Activity

ASD_1.png

A - Alarms

Alarms for the asset will display in the Alarms section. By default, the alarms are grouped into Service Failure alarms and Non-Service Failure alarms. To learn more about Service Failure Alarms - check out What is a Service Failure Alarm? To take action (Create Work, Decline, Snooze), select the 3 dot menu next to the alarm. 

B - Work

Open work tickets for the asset will display in the Work section. To view a work ticket, click on the row. The Work Details screen will open. 

C - Related Asset Activity

Immediately see the status of upstream and downstream Assets, so you can determine the root cause and current impact of problems more quickly. Related Asset Activity is available only in Enterprise Edition.  See the article on Asset Relationships for more information.

D - Asset Actions 

Work can be created for the asset by selecting the Work icon. To snooze the asset, select the snooze icon. If the asset needs to be removed, use the trash can icon to delete it. Note - only assets without alarms or other related assets can be deleted. 

Recent History

Recent History is a timeline view of all the alarm and work history for the asset. 

ASD_2.png

Details

The details tab displays the asset identification. Asset details can be modified on this screen.

ASD_3.png

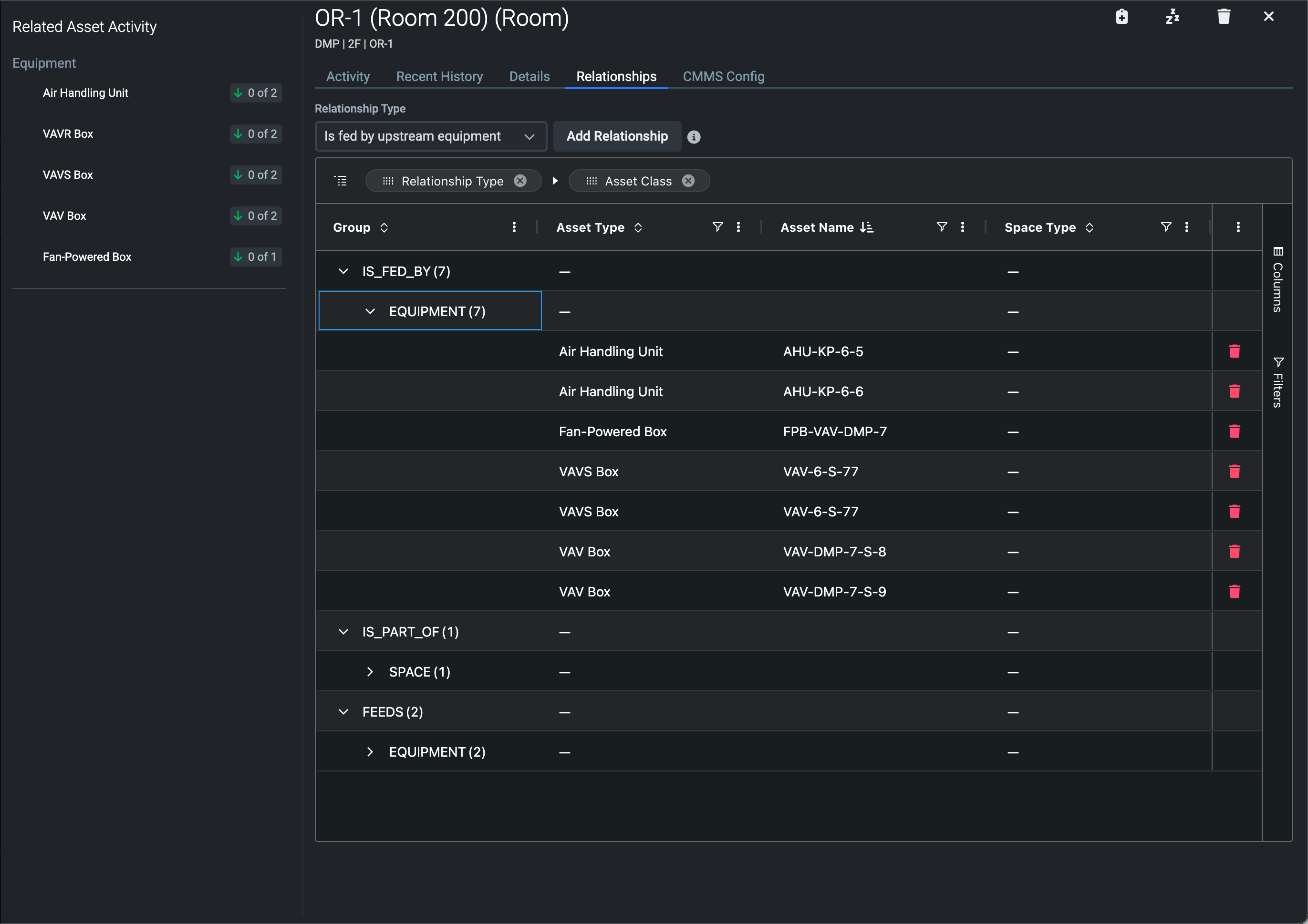
Relationships

Use the Relationships tab to view and manage all relationships for the asset. Asset Relationships are available only in Enterprise Edition.  See the article on Asset Relationships for more information.

ASD_4.png

 

CMMS Config

Set CMMS values are displayed on the CMMS Config tab. Modifications made at the asset level will cascade to alarms when work is created. 

ASD_5.png

Learn More

To learn more about editing, creating, or deleting assets check out Edit, Create, or Delete Asset.

 
 
Was this article helpful?
0 out of 0 found this helpful